Monitor Real-Time Progress, Gauge Impact, and Showcase Outcomes
Deploy the fundamentals of your value creation plan with clarity and purpose and see progress against the value creation plan in real-time. Capture and consolidate key measurement data derived from operating and management team activities and generate streamlined, templated progress reports for deal teams, investors, and stakeholders.

Visualize Your Investment Thesis
With Value Bridge, you can better visualize your investment thesis and directly correlate your operational objectives to the drivers that lead to increased equity value. This feature aids in the evaluation of your portfolio companies at the highest level to see where the value creation lies for each company.
Manage All Value Creation Objectives in One Location
Visualize the details of your value creation plan from value drivers to the long term goals, annual objectives KPIs and initiatives.


Identify the True Drivers of Value
Track value creation levers to understand which strategies are propelling portfolio growth.
Understand Real Time Value Creation Progress
Access a singular and centralized view of all financial and operational metrics in real-time.


Stay On Budget
Map multiple scenarios to better manage budgets and meet operating forecasts.
Stay Informed With Email and In-App Notifications
Receive time-sensitive alerts related to assignments, deadlines, invitations, or anything in need of immediate attention.


Create Personalized Dashboards
Access curated and presentable portfolio data within customized templates.
View Multi-Dimensional Insights
Maintain a high-level view of all value creation priorities, assignments, and impacts of actions across the portfolio.


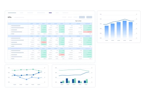
Determine If KPI Needles Are Moving
Capture insights and monitor portfolio team progress against key metrics.
Learn More About Maestro
Get in touch with our experts to learn how you can accelerate value creation at your firm.
For Private Equity Firms
Drive alignment and strategic value creation execution with clarity and precision
For Portfolio Companies
Grow Your Business, showcase your leadership, build deeper relationships with investors